2.5-3.0升級別最佳發動機:寶馬3.0升直6雙渦輪增壓發動機
搭載車型:寶馬335i,535i,X5xDrive35i,X6xDrive35i
曾幾何時,多少車迷因為寶馬堅持自然吸氣發動機而感動于它的執著、而又“怒其不爭”,這下好了,寶馬在自己的動力核心中加入了渦輪,而且一下就是兩顆!渦輪增壓帶來的強大爆發力讓本就推崇操控樂趣的寶馬更是如虎添翼,國內進口的寶馬車系中不少都有使用這款3.0L發動機。



追求這款寶馬雙渦輪增壓發動機,還可以考慮7系(左)和X5
這款3.0升直6雙渦輪增壓發動機也已經是第四次奪得該級別桂冠了,而緊追在它后面的對手也同樣是出自寶馬家族的3.0L直列6缸雙渦輪增壓柴油發動機——因為“中國國情”,我們自動忽視了后者,還是專注于我們的汽油發動機吧。
之前寶馬對自然吸氣發動機的執著也并不是沒有回報,VANOS正時技術以及ValveTronic無級氣門揚程控制系統的使用,讓這款渦輪增壓發動機的平順性與油門響應性也讓人驚艷。

而且它的雙渦輪也并非是傳統的那種低轉速開啟一顆、高轉速再開啟一顆的工作模式,而是一顆渦輪分別對應三缸,所以在低轉速就可以爆發出最大扭矩,寶馬X6在1200轉-5000轉均可以保持400Nm的最大扭矩輸出。
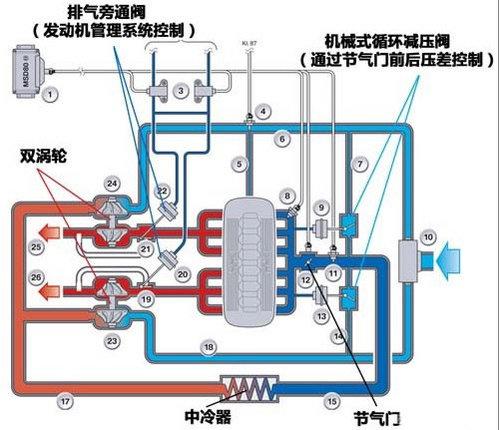
低轉速或者怠速的時候,排氣旁通閥完全關閉,所有的廢氣通過兩個輕質小渦輪,獲得最大的增壓效果,提高低轉速下油門響應性以及動力輸出;在發動機滿負荷的情況下,通過部分打開排氣旁通閥以獲得一個比較恒定的增壓壓力,不增加耗油量。

寶馬N54發動機的廢氣渦輪系統

N54發動機系統簡圖
配合均質燃燒模式的缸內直噴技術,在噴射邏輯上,根據不同的發動機工況采取不同的多次噴射技術,即一個發動機點火循環中進行多次噴射,更高效地形成混合氣。

節氣門前方設計有循環減壓閥
它有多強勁?數據說話:裝備這款發動機的寶馬135i Coupe的百公里加速為5.3秒。要達到這個速度,保時捷Cayman要6.1s,日產350Z要5.7s——足以令很多以性能著稱的跑車汗顏。

不同負載,不同轉速區域的燃油噴射次數不同
不僅強勁,它還很輕:寶馬公司成功地在鑄造過程中將鎂(Mg)和鋁(A1)結合起來,較好地利用這兩種金屬的特點,在工作強度大的地方多用鋁合金,如曲軸支撐座、缸體內壁及氣缸體等,但缸體外壁連同油底殼多用鎂合金制成。這樣既保證了發動機的堅固性,又降低了整機的質量。由鎂合金制造的直6發動機曲軸箱和氣缸蓋的質量也大為減輕,與鋁合金箱體相比,新材料箱體的質量減輕24kg。
編輯點評:
綜上所述,我們可以看到寶馬的渦輪增壓發動機有著別家沒有的特性——追求平順性,油門高響應性以及高轉速的高功率輸出。所以寶馬旗下的行政級產品也樂于搭載這款“小排量”的增壓產品——兼顧了低速扭矩,在舒適性上也讓人感到享受。
參與互動(0) |
【編輯:陳鑫】 |
Copyright ©1999-2026 chinanews.com. All Rights Reserved